Introduction to Telecoms Signalling
This page describes how telephones signal to and from an exchange and how exchanges signal to each other using loop disconnect pulsing. This is a very simple description of telecoms signalling.
When a telephone is not involved in a call, the following conditions apply :
When the handset is on the rest, the telephone presents a capacitor in series with an AC bell across the line. The exchange sends a 50 volt battery on the B leg of the pair and an earth on the A leg of the pair to the telephone. The relay in the B leg cannot operate as no direct current can flow. In practice the A and B legs of the pair can be reversed without any problems and usually no check is made on pair polarity.
When a telephone makes an outgoing call The handset is lifted. This disconnects the bell circuit and applies a loop to the line to the exchange.
The exchange L relay will be first to detect the loop and operate. It will cause the telephone pair to be extended to an "A" relay in a first selector. This relay will operate and will generally return dial tone to the caller using the transformer action between the relay windings.
When the caller dials, he first has to move the dial "off normal". This operates a set of springs which short circuit the handset part of the phone. The caller cannot therefore hear the dial pulsing. Incidentally, not shown, these springs also connect a resistor and capacitor across the actual dial pulse contacts to act as a spark suppressor. This means that the dial pulse contacts are connected directly to line providing a "zero ohm loop" to the exchange A relay. Pulses from the dial are 67% break, 33% make and cause relay A to repeat the pulses as dialled. The contact of A will step selector magnets etc.
When the caller finishes, he replaces the handset which disconnects the loop holding the exchange equipment. This releases relay A which will cause the exchange equipment to restore to normal.
When a telephone receives an incoming call the exchange equipment sends a 75 volt AC condition to line. It will have the required cadence of course. During both the ringing and silent periods, battery and earth conditions are presented to the called telephone.
Note that relay F has been made very slow to operate by providing an armature end slug and by normally short circuiting one winding. This allows the 75 volt AC ringing to be applied to the line over the top of the 50 volt DC condition provided by the 200 ohm ring return circuit. The AC component will find a circuit through the telephone's capacitor to ring the bell, but the capacitor will prevent any DC flowing from the ring return battery. The flow of AC will not be enough to operate the F relay.
When the called customer answers, he lifts the handset to disconnect the bell and provide a DC circuit through the handset circuitry. This allows DC to flow and thus relay F can operate. There is a refinement to this which must be mentioned. It is essential for the Fx contact to operate first so that a holding current is established before the two F contacts in the line circuit disconnect the DC flowing via the ringing circuit. The F relay has to have special adjustments applied to it for this to be reliable.
Operating relay F in this way is called "ring trip". Once F has been operated the called telephone is extended through to a D relay which provides the battery and earth necessary for speech. In a practical circuit, contacts of relay D cause the caller's meter to operate and thus have the call charged.
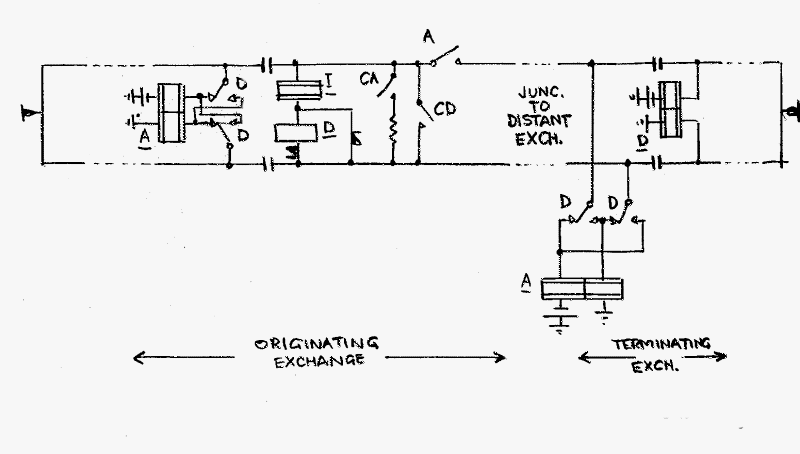
Signalling between exchanges can also use "loop disconnect" conditions. This simple signalling method is generally limited to junctions up to 1200 ohms. Beyond that limit, more sophisticated methods are employed.
The diagram shows the relays etc connected to lines when a call extends from one exchange to another. In the originating exchange, digits will have been dialled to connect the caller to a junction via an "auto-auto relay set". In the auto auto relay set the caller's loop will hold an A relay and a contact of the relay will extend a further loop from relay I over the junction to the distant exchange. This in turn operates the distant A relay. Any digits dialled by the caller will be repeated over the junction to the distant A relay. This sets up the call in the distant exchange.
There is a major problem should an attempt be made to dial via a relay (I) of high impedance and inductance, in that the extra inductance would cause the very slow build up of current when the make "period" occurs. The make to break ratio of the dial pulses would be reduced and this distortion could make selectors misbehave. To overcome this, relay CD is used to place a short circuit across the relay I inductance during pulsing, resulting in a "zero ohm" loop being used to operate the distant A relay. At the end of dialling a digit, relay CD releases to reconnect relay I.
However, a single stage "drop back" would introduce an extra dial pulse as the reintroduction of relay I would cause the line current to drop momentarily to zero as current builds slowly in the relay. ie dialling 6 would produce 7 pulses and therefore wrong numbers.
A second relay CA is employed. It is operated by relay CD and is slow to release. At the end of a train of dial pulses, relay CD releases, connecting both relay I and a resistance in parallel across the junction circuit. This allows relay I to partially flux before CA releases and removes the resistor. This prevents the generation of the additional pulse. This is known as the " two stage drop back" feature.
The diagram also shows D relays and their contacts. These are brought into use when the called customer answers. Relay D, in some way, depending on the particular exchange circuitry, causes meter pulses to be sent to operate the caller's meter. However if the call has come in via a junction, the called sub answer (CSA) condition is relayed back to the originating exchange by reversing the junction polarity. This will cause relay D in the auto auto relay set to operate and initiate metering at the originating exchange.
At the DFR, metering is not important, and this facility has not been built into relay sets designed and built in house.
 |
Page provided by John Bathgate
This page was last updated on
3rd January 2016 |
|